v. elemzés és hibák javítása

Az utólagos elemzés, és a hibák megtalálása nélkülözhetetlen része a profitábilis kereskedésnek.

Természetesen nem különösebben vonzó órákon át pepecselni olyan helyzetek kielemzésével, ahol hibát követtél el. Ezért is nem csinálják a legtöbben, és ezért is nem lesznek a legtöbben profitábilis kereskedők.

Ebben az anyagban megnézzük, hogy milyen eszközök segítségével, és pontosan hogyan tudjuk fejleszteni a kereskedési rendszerünket.

NAPLÓSZOFTVEREK HASZNÁLATA

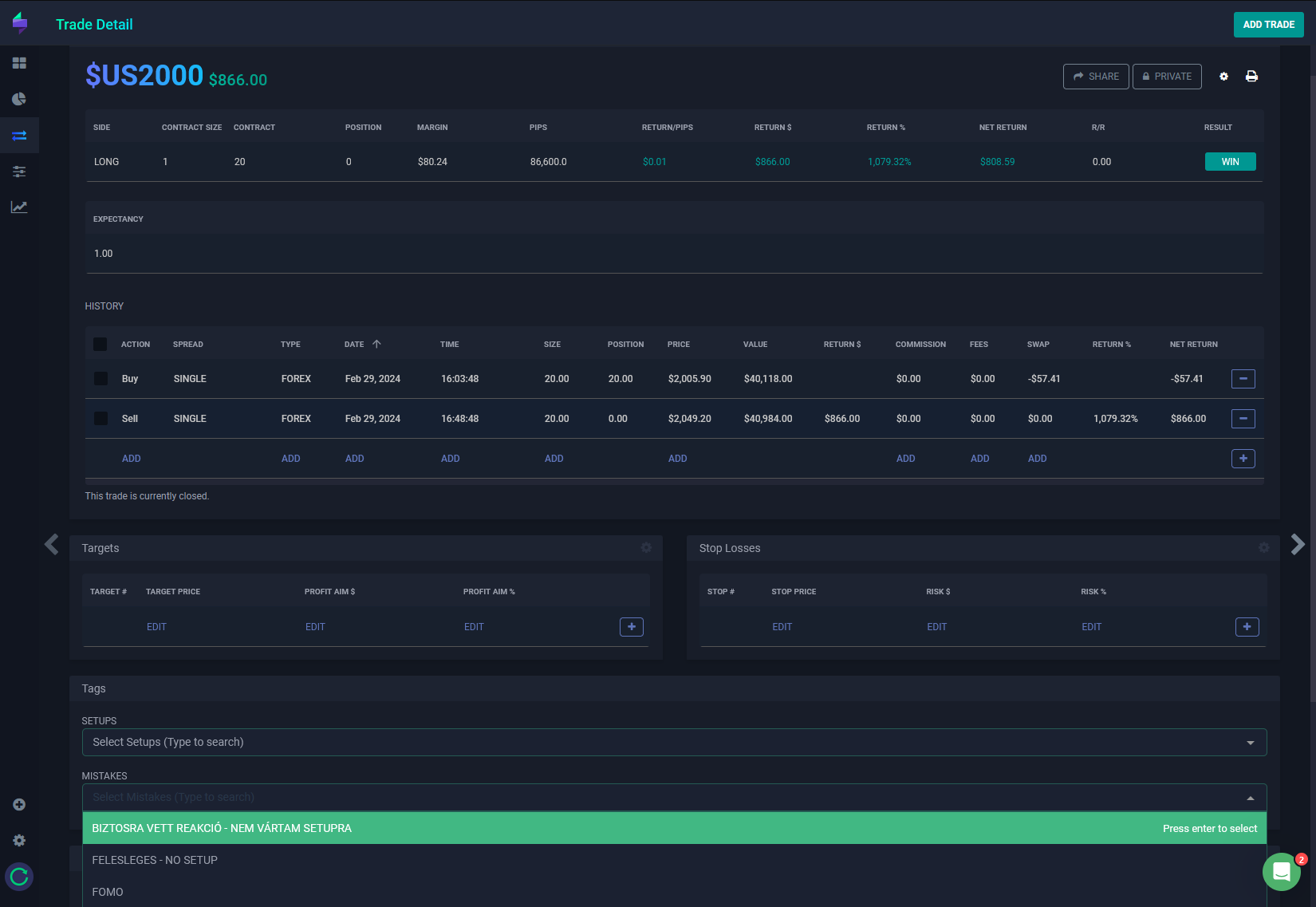
Egy jó naplószoftver rengeteget tud segíteni a profitábilissá válásban.
 
Ha csak kriptót kereskedsz, és egy jó ár/érték arányú eszközt keresel, akkor a legjobb megoldás a TraderMakeMoney.
 
Ha vegyesen kereskedsz kriptót és hagyományos piacokat, akkor a TraderSync-et érdemes használni.
 

Mindegyik szoftvert össze tudod kapcsolni API segítségével a Binance-el és a ByBittel is, így automatikusan szinkronizálódnak a kereskedéseid.

Miután a kereskedéseid megjelennek a felületen, a fő céljaink a következőek:

-minden kereskedésnél meg akarjuk adni, hogy mi volt a trigger/setup, ami miatt beléptünk a kereskedésbe

-minden kereskedésnél meg akarjuk adni, hogy milyen esetleges hibákat követtünk el (kezdve attól, hogy nincs megfelelő trigger/fals pozitív triggert kaptunk, egészen odáig, hogy túl korán realizáltunk profitot

-hetente/havonta át akarjuk nézni, hogy a kereskedési rendszerünk valóban profitábilis-e, ki kell szűrni a visszatérő hibákat és levonni a következtetéseket

-opcionálisan érdemes körülírni, hogy mi volt éppen a kontextusa a kereskedésnek, mi volt a fejünkben, hogy állt a piac

hibák azonosítása
(lehetséges hibák)

Az alábbi slideokon átnézzük a leggyakoribb lehetséges hibákat.
 
Fontos, hogy mindegyik elkövetése nekem sok tízezer dolláromba került (veszteség vagy kihagyott nyereség formájában), ezért mindenképp érdemes gyakran elővenni elemzés során ezeket, hogy melyik hibát követted el:

stratégia
backtesting

Backtestingnek hívjuk, amikor az időben visszamenve gyakorlod azt, hogy a kereskedési stratégiád hogyan működött volna.

Ennek a segítségével fel tudjuk mérni, hogy különböző piaci környezetekben hogyan játszódtak volna le a kereskedéseink, és így „valós időben” könnyebben tudunk reagálni és alkalmazkodni.

Minden egyes korábbi helyzetnél, elméletben felmerült tanulság lehetővé teszi egy valós veszteség elkerülését, ezért bár sokszor nagyon unalmas munkáról van szó, de mégis érdemes rengeteg időt szánni rá.